
darklens
Compact container visualizer.
On
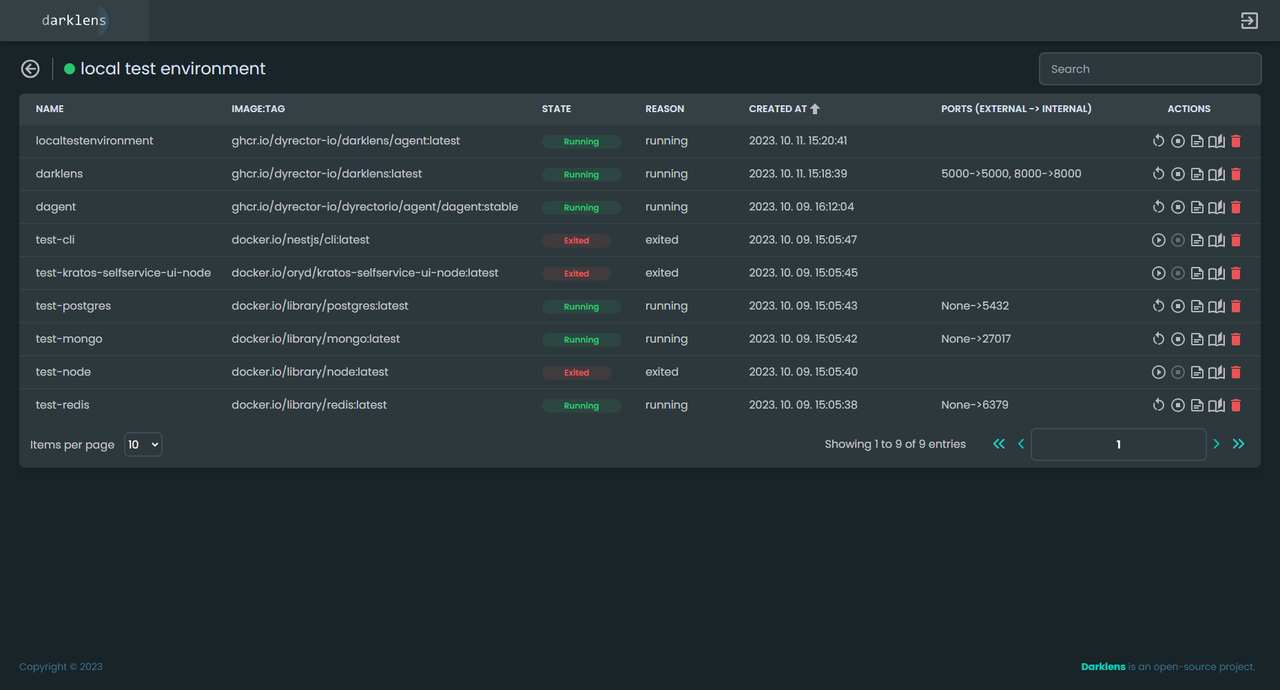
Darklens is a robust tool designed to enhance the management of Docker containers through an intuitive web-based interface. It provides users with the ability to view Docker logs and inspect container details seamlessly, eliminating the need to rely solely on command-line interactions. This graphical interface simplifies the process of monitoring and troubleshooting applications by presenting data in a more accessible format, making it easier for developers to identify issues and optimize performance. Additionally, Darklens allows users to filter and search through logs efficiently, ensuring that critical information can be retrieved quickly. One of the standout features of Darklens is its real-time log streaming capability, which keeps users updated with live data as it is generated. This functionality is particularly beneficial for debugging applications, as it enables developers to make immediate adjustments based on the most current information. Furthermore, the tool supports multiple Docker containers, allowing users to manage and monitor multiple deployments from a single dashboard. With its focus on usability and comprehensive logging capabilities, Darklens significantly enhances the workflow for developers working in containerized environments, providing them with the insights needed to maintain robust applications.
Tool Benefits
Darklens allows users to simulate dark launches in Kubernetes, enabling testing of new features in production without impacting all users.
The tool provides a user-friendly interface for managing and monitoring dark launches, simplifying the process for developers.
With Darklens, teams can gather real user feedback on new features while minimizing risk, leading to more informed decision-making.
It integrates seamlessly with existing Kubernetes environments, making it easy to adopt without significant changes to current workflows.
Darklens enhances deployment strategies by allowing granular control over feature rollouts, which can improve overall application stability.














