
groundcover
Observability, designed for the Cloud.
On
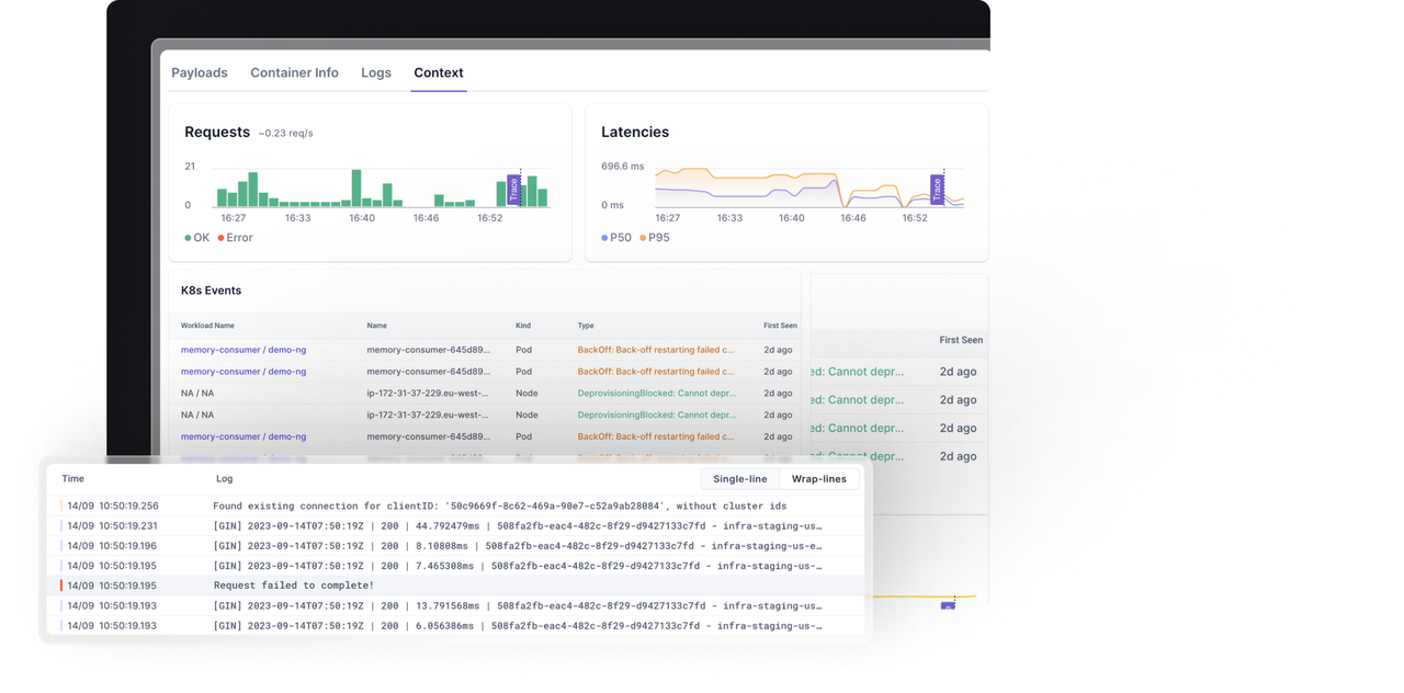
Groundcover offers a comprehensive observability solution tailored for cloud environments, specifically designed to streamline the monitoring of applications deployed on Kubernetes. This platform integrates logs, metrics, traces, and events into a single interface, enabling developers and DevOps teams to gain deep insights into their applications' performance and behavior. By providing native cloud observability, Groundcover eliminates the complexity associated with managing disparate monitoring tools, allowing users to focus on optimizing their applications without getting bogged down by fragmented data sources. The tool's powerful analytics capabilities facilitate real-time monitoring and troubleshooting, ensuring that teams can quickly identify and resolve issues as they arise. Groundcover's user-friendly dashboard presents critical information in an easily digestible format, making it accessible for both technical and non-technical stakeholders. Additionally, its seamless integration with existing workflows and tools enhances productivity, enabling organizations to efficiently manage their cloud infrastructure while maintaining high standards of application reliability and performance.
Tool Benefits
Groundcover provides real-time performance monitoring for applications, enabling developers to quickly identify and resolve issues as they arise.
The platform offers automatic root cause analysis, helping teams to understand the underlying reasons for performance degradation without manual investigation.
Groundcover integrates seamlessly with existing development workflows, minimizing disruption and allowing teams to adopt the tool with ease.
With its comprehensive insights and analytics, Groundcover empowers developers to optimize application performance and enhance user experience.
The tool supports a wide range of programming languages and frameworks, making it versatile for diverse development environments.















